昨日のインストール編に続き、本日は活用編です。
クライアント一覧ページ
Marvis ClientがインストールされたWi-FiクライアントはClients>Wi-Fi Clients>Marvis Clientsを選択すると一覧表示が可能です。以下に表示例を示します。ご覧いただけますように、デバイスの詳細なOSバージョンや無線アダプタの型番やファームウェアのバージョン等、通常のWi-Fiクライアントの情報量よりも多くの情報が表示されています。
また、画面上部の動的なグラフでMarvis Clientの傾向を把握することが可能です。
グラフ部分を拡大してみます。この例ではManufacturer(製造元)でSamsungを選択し、さらにDevice typeでS21 Ultraを選択したところを表示しています。
クライアントインサイトページ
次にクライアントの詳細ページを確認してみます。おや、Client eventに"Client reported"というタブが増えてますね。。
クリックしてみるとデバイス視点でのイベントログが閲覧できます。例えば以下の画面ではsuboptimal roamingを検知したログを示しています。
他にも多数Client eventのログタイプをサポートしています。
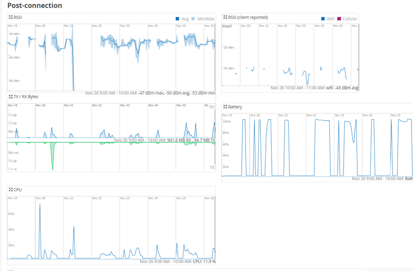
さらにはPost connectionのセクションになにやらいつもと違う項目が増えているような。。
これまではAP視点でのRSSIやSNRを表示していましたが、クライアント視点でのRSSIやSNRも可視化することができます。
さらにはデバイスのCPU使用率やバッテリー残量など、デバイスのパフォーマンスに関連する情報も一枚のページですべて確認できます。
まとめ
2日間でMarvis Clientのインストールと使用方法について簡単にご説明しました。
Marvis clientにより、MistのコンセプトであるEnd-to-Endでのネットワークの可視性がさらに高まり、トラブルシューティングや状況の把握がいっそう簡単になります。
トライアルも可能ですので興味をお持ちの方はぜひご連絡をお待ちしております。
なお、動作環境の詳細やデバイスOSによる差分等、詳細はジュニパーSEまでお問い合わせください。